OpenAI为龙虾紧急收购了一家23人公司

23人团队两年干出8600万估值。

龙虾太火,OpenAI也是动作不停——前脚刚挖来龙虾之父,后脚又立马收购了一家新公司。而且瞄准的还是颇让人在意的智能体安全问题。

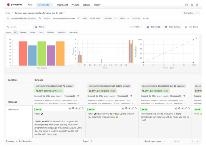
据OpenAI公告,此次被收购对象为Promptfoo,一家专注于AI安全与评测的初创公司。稍一打听便知,这家公司在开源社区还是小有名气的——其评测框架Promptfoo是AI应用评测领域最流行的开源工具之一,拥有30多万开发者用户,截至目前GitHub已斩获11.2K star。在被收购前,OpenAI、Anthropic、亚马逊等也都是它的忠实用户。据OpenAI B2B应用CTO表示,随着企业将“AI同事”部署到实际工作流程中,评估、安全性和合规性成为基本要求。因此,Promptfoo也算是补齐了OpenAI在“龙虾安全”方面的关键一环。 而被OpenAI收购后,Promptfoo也将继续保持开源。谁是Promptfoo?公开资料显示,Promptfoo成立于2024年,一共有两位创始人。联创兼CEO曾任Discord LLM工程与开发者平台负责人,联创兼CTO曾任Smile Identity(数字身份认证公司)工程副总裁及AI主管。 创立Promptfoo的初衷,仅仅是因为团队关注到:于是他们决定从主流大模型之路中划开一道缺口,为开发者和企业提供一些AI安全检测工具,主打一个差异化竞争。没想到,这一选择还真赌对了。短短两年过去,这个至今不过23人的小团队却取得了骄人战绩——超过35万名开发者用过它家的产品,每月活跃用户达13万,财富500强企业中超过25%的团队(约125家)都在使用其产品。而这份成绩单也让其获得了资本市场的认可。其最新一轮融资官宣于2025年7月,当时由顶级风投Insight Partners领投、a16z参投,Promptfoo完成了1840万美元(约合人民币1.27亿)A轮融资。 另据金融信息平台PitchBook数据显示,Promptfoo自成立以来已融资2300万美元(约合人民币1.58亿),去年7月的融资使其投后估值达到8600万美元(约合人民币5.92亿)。(注:以上不含此次收购交易金额,双方对本次交易均暂未披露。)而能在短时间内获得如此用户规模和融资,核心还要得益于其产品——也就是我们开头提到的Promptfoo开源评测框架。 这个框架要解决的是一个很多AI团队正在面对的现实问题:大模型很好用,但很难测试。在传统软件开发中,开发者可以通过单元测试、自动化测试来确保系统稳定运行;但到了大模型时代,很多团队往往只能靠不断试prompt、人工查看输出的方式来调模型。不仅效率低,而且很难保证上线后的稳定性和安全性。而Promptfoo想做的,就是把AI应用测试变成一套标准化的工程流程。具体主要包括以下几类能力:一是自动化评测。开发者可以批量测试不同的提示词和模型,让系统自动评估输出效果。比如下图就是Promptfoo在对比不同开源模型的性能: 二是AI红队演练。系统会模拟真实用户可能发起的各种攻击,从而提前发现LLM应用中的潜在漏洞,并生成完整的安全漏洞报告。 三是工程化集成。Promptfoo可以直接嵌入开发流程,例如在CI/CD流程中自动运行模型测试、在代码提交时自动扫描LLM相关安全问题、将评测结果共享给团队等。一言以蔽之,Promptfoo试图把原本充满玄学的“调prompt和测模型过程”,变成一套像软件测试一样可重复、可量化的工程体系。从使用方式上看,它既提供网页可视化界面,也支持命令行工具(CLI),开发者可以直接在本地或服务器运行大规模评测任务。 Promptfoo表示,其长期愿景是让这个框架成为AI领域的“标配工具”,就像CI(持续集成)在DevOps领域的地位一样不可或缺。而在当下这个智能体时代,或者说“龙虾时代”,Promptfoo的作用肉眼可见地变得愈发重要。事实上,从去年拿到A轮融资起,他们就开始将重心转向了智能体。当时他们观察到:具体表现为四大趋势:多智能体协作、MCP成为标准协议、语音交互爆发、测试驱动开发。基于此,Promptfoo的使命也愈发清晰——从一个提示词评测工具,进化为智能体时代的安全基础设施。而这,恰好符合OpenAI在“龙虾时代”的布局需求。“第一批养龙虾的人已经失眠了”关于OpenAI为什么选择在当下这一节点收购这样一家公司,答案其实已经不言自明。归纳起来无非两点:一是龙虾实在太火了,所有人都在抢着布局(OpenAI自然也不例外);二是大火之下,智能体的安全问题已经日渐变得刻不容缓。龙虾有多火不用多说了,就说说这安全问题。从著名删邮件事件开始,龙虾的风险就已经开始集中暴露。说到底,问题并不在于模型本身,而在于龙虾这样的智能体拥有的权限实在太高。过去的大模型,大多数时候只是负责生成内容。即便回答出现问题,影响也基本停留在信息层面——最多是说错话、答非所问,即所谓“出现幻觉”。但龙虾不一样。为了真正完成任务,它们往往被赋予了大量真实世界的操作权限,什么访问邮箱、文档和数据库、什么调用各类API和企业工具……全都是你工作生活中最敏感、最核心的数字资产。这也意味着,一旦出现误判或被恶意提示词诱导,问题就不再只是“回答不准确”,而可能变成真实操作层面的失误。这里面风险有多大,想必也不用多说了(也难怪很多人不敢用或者需要单独弄一台主机)。个人尚且如此谨慎小心,更别说还有企业了。当越来越多公司开始把业务流程交给智能体时,这种风险无疑更是会被成倍无限放大。恰在今天,微博热搜上出现了这样一个话题——“第一批养龙虾的人已经失眠了”,说的其实就是上面这两点(当然着重还是强调安全问题)。 对此,且看OpenAI是如何破解的——龙虾火,那就火速挖来龙虾之父Peter Steinberger,而且CEO奥特曼顺势宣布大力进军智能体协作领域。 龙虾出bug惹祸(例如偷偷狂删Meta AI安全总监邮件),那就大笔一挥收购Promptfoo这样现成的智能体安全公司。根据双方合作公告,Promptfoo的技术将被整合进OpenAI Frontier中,后者是OpenAI专门推出的智能体创建和运行平台。而被收购后,Promptfoo也将和OpenClaw项目类似,继续保持独立运营,OpenAI仅起到提供支持的作用。对此,网友们也纷纷感慨,这次真的算是双赢了。尤其在智能体时代,会自动执行任务的龙虾已经可以成为评测大模型的新工具——以前还能刷刷榜,但现在全都得“真刀真枪”上战场拼杀了。 嗯?让龙虾成为检验大模型真实能力的新工具,细想之下确实合理和巧妙。你说呢?参考链接:[1]https://openai.com/index/openai-to-acquire-promptfoo/[2]https://x.com/iwebst/status/2031053106071613513[3]https://x.com/snsf/status/2031055866024120825

免责声明:

1、本网站所展示的内容均转载自网络其他平台,主要用于个人学习、研究或者信息传播的目的;所提供的信息仅供参考,并不意味着本站赞同其观点或其内容的真实性已得到证实;阅读者务请自行核实信息的真实性,风险自负。